
發布者: 奧伯特烘干 時間:2022/7/30 9:36:29
空氣能熱泵花椒烘干機設備,這種設備是使用來給花椒來烘干的設備,這種烘干機設備在烘干的時候它不像傳統的烘干方式那樣,利用燃煤等這些來給我們的花椒來烘干,而是采用我們外界中的空氣熱量來加工烘干的,你們你知道它是如何進行烘干的嗎?下面我們來進行了解了解。

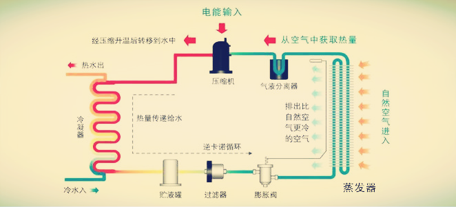
熱泵烘干機設備的烘干原理,熱泵烘干機設備烘干的原理采用的是逆卡諾的循環原理來給花椒來烘干的,逆卡諾的循環原理是,利用蒸發器在外界中吸收空氣中的熱量,如何傳到來壓縮機上進行壓縮成高溫高壓的氣體,再將我們的氣體傳到冷凝器上進行釋放出熱量來給花椒來烘干,依次這樣的循環就是我們空氣熱泵花椒烘干機設備的烘干原理。

熱泵花椒烘干機設備一般分為我們大型的花椒烘干機還有我們小型的花椒烘干機,小型的花椒烘干機一般是使用在家庭、或者小型農場使用的,這樣是帶桶式烘干花椒的,還有一種是我們的帶烘干池來給花椒烘干的,這種烘干方式一般使用在大型的花椒烘干項目上,比如下面這個就是烘干幾千斤的花椒項目,項目采用兩臺10P的空氣能熱泵花椒烘干機聯機來烘干的。

奧伯特熱泵花椒烘干機廠家,奧伯特是一家制作、銷售、售后、方案設計為一體的熱泵花椒烘干機廠家,生產的花椒有我們大型的花椒烘干機、還有小型的花椒烘干機,其中家用式的小型比較齊全,比如說我們的家用1.5P家用式熱泵花椒烘干機,如下圖,這款可烘干我們500斤左右的花椒由我們的雙桶組成,當然也可以使用我們單桶來烘干,單桶的話可烘干我們300斤左右的花椒。

奧伯特熱泵花椒烘干機設備,我們采用的是直熱式的烘干方式來給我們的花椒烘干的,直熱式的烘干方式是熱風是一次吹過花椒一次就不再循環烘了,這種干燥方式是比較適合使用在烘干對烘干比較苛刻的物料上的,比如說糧食、花椒之類的物料,采用這種方式來給花椒來烘干,烘干出來的花椒顏色是比較鮮亮的。
CONTACT
聯系方式Copyright ? 2017 廣東奧伯特節能設備有限公司 版權所有粵ICP備17126136號
技術支持:佛山網站建設
FOLLOW US
關注我們


400-9692-636
136-0002-0261

